
#货币作手回忆录#
2.50k 浏览
1.42k 讨论
笔者连载标题含义:
1:因为对利弗莫尔先生的崇敬,本着向榜样学习的精神
2:百度一下“货币作手回忆录”这个标题名字目前无人使用
3:百度一下“作手”的标准和含义(如果您不知道作手的意思)
最后决定使用(货币作手回忆录)作为本连载的标题,同时对利弗莫尔先生三鞠躬。
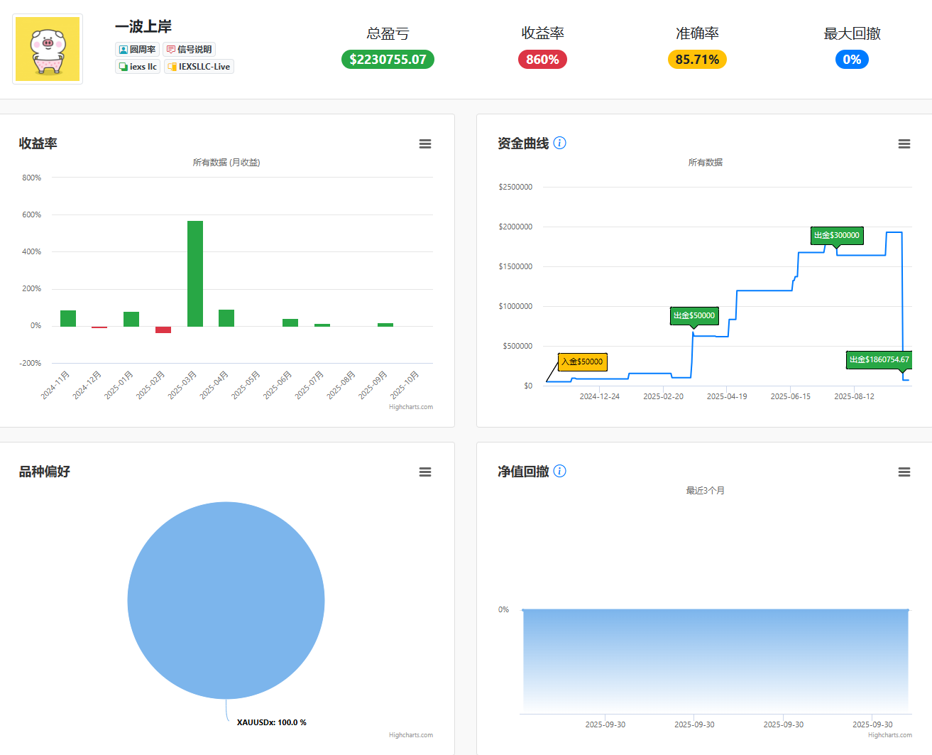
一波上岸(2025大战终局篇)
欢迎大家关注回忆录系列文章集锦 >> #货币作手回忆录# 【原创】货币作手回忆录V6(连载181) 一波上岸(2025大战终局篇) 今年两轮大战,一胜一负,若纳斯达克指数战役(四月份美国关税战做空美股)没有被定点爆破,如果在这个基础上在向上一步走,“书同文,车同轨”的理想我定然会马上去实现,什么?你没听错,我已经看到了属于我的赛道! 什么赛道? 筛选平台,统一“正常交易”规则定义。 大家以前迷信FCA和NFA牌照的底层逻辑是什么?去一家有保障的经纪商交易! 现在呢?大小牌套利,已经丧失了原有属性。 接下来



- 昵称重置12.10 :要是能跟随 李总一波上岸就好了👍
- 掘金姐 :已阅
- 谁说小散户不能做复利 :说的真好,我在行情起涨的时候也看多,但是日内交易拿不住趋势
黄金这一轮我“粉丝”们斩获30~50倍。
欢迎大家关注回忆录系列文章集锦 >> #货币作手回忆录# 【原创】货币作手回忆录V6(连载180) 黄金这一轮我“粉丝”们斩获30~50倍。 格局打开,不要问黄金会到哪,这一轮基本面选手是吃饱喝足! “百年一遇”的黄金走势,基本面和技术面完全共振,实现财富增值神话的经典时代! 此时此刻我要声明: 1:这些账户都是我粉丝朋友们的,不是我李某的,即便有,我也就参与了一点点。 2:不要找我借钱,任何开口的,都会被拉黑。 下面我替这两位选手发表获奖感言:(真不是我的账户,我只是代表) 下面有请我们《手动之神》出场
- 076770peter :李老师!精彩!
黄金4000点兵临城下,我军继续持仓待涨!
欢迎大家关注回忆录系列文章集锦 >> #货币作手回忆录# 【原创】货币作手回忆录V6(连载179) 黄金4000点兵临城下,我军继续持仓待涨! 见天地,方知寒来暑往,秋收冬藏,感受天高无穷。 体悟自身渺小,如沧海一粟,见众生人性百态,徐徐展开。 虽人心难测不可探,却知众生皆有所困。 见自己看到贪嗔痴恨七情六欲,在真我本我面前学会敬畏、豁达与宽容。 弱肉强食,是生活世界的表相,是一瞬间的表相,刹那即变。 天地大道,平等大爱,一视同仁,“天地不仁,以万物为刍狗。 圣人不仁,以百姓为刍狗”,弱肉强食只是一时的表相,能量流转,生命循环才
- 076770peter :👍🏻!!
七家黑平台围剿“光明顶”,以1敌7又何妨!
欢迎大家关注回忆录系列文章集锦 >> #货币作手回忆录# 【原创】货币作手回忆录V6(连载177) 七家黑平台围剿“光明顶”,以1敌7又何妨! 有人说我现在越来越像罗永浩!我跟他还真不一样。 起因是我的组织框架内发生了大量盈利不兑付的问题,指望维权媒体替我平事不现实,收了黑平台的钱,就要替黑平台扛负面,这是生意不是道义。 在维权媒体的世界里,他们又不做单,不需要考虑你的感受,他们搭建APP的核心目的就一个,用散户的维权信息作为自己裹挟黑平台的筹码,那么多客诉,既然打开APP一条都看不见!(付费的看不见,不付费的随处可见,这就是钞
- Champion88 :交易最最痛苦的是,赚到钱后取不出😂
- genetron :看来李总这次势必要整顿外汇市场的乱象问题,如果这次能成功,将会改变整个行业现状!
- 川哥3号 :黄金多单持仓超过一年平仓不知道会不会被EX回扣隔夜费
行情运转离不开老韭菜“八倍叔”们的贡献
欢迎大家关注回忆录系列文章集锦 >> #货币作手回忆录# 【原创】货币作手回忆录V6(连载176) 行情运转离不开老韭菜“八倍叔”们的贡献 航海家APi系统下一个版本:维权曝光区,资讯福利区,友情链接区,维权是一个长期工程,我们已经计划把航海家软件翻译成多国语言,内网+外网双管齐下,这些黑平台有钱送月饼,有钱搞展会,有钱赞助足球队,就是没钱兑付盈利,人人得而诛之! 下面开始今天的主题交流: 2005年左右福汇,嘉盛,IFX三巨头形成三足鼎立。 那个年代连个像样的EA跟单软件都没有,更别提EA复盘系统了,行业没有基础建设,更没有生
- 076770peter :李老师!支持下!写的很好!
外盘出金难,难在哪,病根在哪,底层逻辑在哪?
欢迎大家关注回忆录系列文章集锦 >> #货币作手回忆录# 【原创】货币作手回忆录V6(连载175) 外盘出金难,难在哪,病根在哪,底层逻辑在哪! 在写这篇文章之前,我先自我介绍下。 我是李莜阳,从业19年,所获荣誉用手机1:1镜头都拍不下来。 1:《货币作手回忆录》作者 2:期货日报全球赛第六届亚军,第七届冠军 3:Followme社区连续三届社区之星,2025第十六届实盘大赛《长青组》与《信号组》双项冠军,连续2024-2025信号冠军, 4:外汇110牛人榜,官方汇魂杂志唯一承认总榜冠军。 5:个人程序化代表作:欧元不倒翁《实盘六年》 说这些就一个
- 一哭一哭 :第一个是ex?
- 不须啼 :我告诉你们,外汇最值得信任的只有ex,因为我出过一百多万美金,我的交易几乎是秒单模式,从来没有说限制过,最多就是下单有延迟这种毛病
- EBC专属顾问Eileen :欢迎老师来测试EBC平台,我们5年100%出金
顺时多做事,逆时多理疗,事缓则圆
欢迎大家关注回忆录系列文章集锦 >> #货币作手回忆录# 【原创】货币作手回忆录V6(连载173) 顺时多做事,逆时多理疗,事缓则圆 一转眼,休息三周。 如果不“缓”,2422暂停后,马上换B2,那是亏的人仰马翻! 一买就跌(浮亏15%),一卖就涨(主信号盈利15%) B2在9月也迎来了这一轮的终点,按原计划,必亏10%。 前面数篇文章都在讨论“1313”的玄学问题。 我稍微升华了一下,把这种玄学纳入到了统计学里,当频繁发生时,事缓一下。(虽然有些事情躲不过,比如前面提到的,我正在家里写文章,工厂外立面塌
- FxPro浦汇客户经理 :官方号也在溜达😄
- 老樊^_^ :666
- 兵临城下123 :老板真是意气风发啊
IC特邀加盟线上老师,实则还我三月人情。
欢迎大家关注回忆录系列文章集锦 >> #货币作手回忆录# 【原创】货币作手回忆录V6(连载172) IC特邀加盟线上老师,实则还我三月人情。 IC邀请我去他们线上课堂当老师(我在考虑要不要去,因为我是一个不写分析的分析师,弹簧嘴功夫不是太行),他们邀请我有一部分原因可能是对我的认可,还有一部分原因应该是IC在今年三月被万人捶时,IC其他“友商”此刻口号是:“接收IC受伤投资者”。 事后证明:这一把我扛住压力后,不光账户赚钱,还收获了行业极大赞誉,同时也检验了在关键时刻“兄弟”二字的

- ERR_SUCCESS :这波绝对实力带货
- 百分比 :牛逼👍
- 混沌织锦术 :能说说你们之前怎么ko ic的吗?
下降趋势被饱和打击时,该怎么办?别犟,卧倒!
欢迎大家关注回忆录系列文章集锦 >> #货币作手回忆录# 【原创】货币作手回忆录V6(连载169) 下降趋势被饱和打击时,该怎么办?别犟,卧倒! 在8月28日的连载160里,我站在四维空间看自己,就像一个被饱和攻击的活靶子,当我在准备换B2策略时,我就想到了(或者说预感到了),黄金既然能砍在最低点,B2策略也可能追在最高点,倒霉事情发生一般都是连续性的,不会只来一次,这些年对这个配方,对这个味道,相当的熟悉。过去是不信邪硬干,现在我会选择原地卧倒什么都不做,因为下个月的1号在开始,太阳一样会升起,乌云也一样会消退。这就是写日记复盘的优越性,当那熟悉的味
- 正版李莜阳 :这篇小作文属日记,个人心得为主😜
- 076770peter :有内容的!!
- forex :李总牛🐮
庆祝身体健康三十八周年,大幅提升4406比例
欢迎大家关注回忆录系列文章集锦 >> #货币作手回忆录# 【原创】货币作手回忆录V6(连载168) 庆祝身体健康三十八周年,大幅提升4406比例 李莜阳核磁共振体检复查身体无碍,借此放个大礼:2025年9月1日之前跟随4406老户的朋友们注意,利润比例从25%提升到40%,一路相随,盈亏相伴,什么都不说,加量不加价。 上周一从武汉返回合肥后,第二天起床天旋地转,基本到了快无法正常行走的状态,一开始以为是睡觉姿势不对或者是近段时间太操劳,在休息一下就好。 等到下午起床,症状还是依旧,稍作收拾就去了医院,当天拍了CT,检查结果给我吓了一大跳,这一次,这一局



- 红盘手工作室 :我晚上10点去就睡觉,早晨7点起床
黄金2400多单“重仓猛干浮盈加仓”持仓一年30倍收益,别墅靠大海!
欢迎大家关注回忆录系列文章集锦 >> #货币作手回忆录# 【原创】货币作手回忆录V6(连载167) 黄金2400多单“重仓猛干浮盈加仓”持仓一年30倍收益,别墅靠大海! 开篇谈感受:我的黄金2400多单还在,能在行情反复拉锯的状态下,持仓一年,盈利破万点,这一把操作奠定了人生新走向,有哭的就有笑的,水贝暴雷,这些大空头们都扛不住了,也就是多头该歇歇的时候,至少我是这样认为的,最直观的操作就是:出金,落袋为安,小视频就不拍了,拉仇恨不好,但是日记还是要实事求是记录下来。 关于黄金为什么上涨的基本面原因已经连续出了N个小视频,坚定持



正在加载中...




